
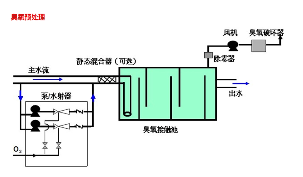
臭氧毀滅器設計為加熱型,設備全自動運行,采用雙層不銹鋼保護。尾氣進入反應室后,臭氧分子在通過加熱催化器時得以分解。臭氧毀滅器由以下元件組成:
|
序號
|
名稱
|
規格型號
|
功率
|
參數
|
數量
|
單價(元)
|
備注
|
|
1
|
臭氧毀滅器
|
JH-WQ-1
|
3600
|
70*40*110
|
1
|
|
|
|
2
|
水氣分離器
|
|
|
|
1
|
